WoTerm 10.4.4发布:新增终端模拟器核心功能与优化
之前就有用户建议我参考 FinalShell 的远程监控功能进行开发,但一直没付诸实践——毕竟在运维人员眼里,掌握相关命令才是基本功,而实时图表化监控反而可能持续占用系统资源,显得有点多余。直到某次听到实施团队通过电话远程请厂商协助查看监控界面,才猛然意识到:原来这功能还能这样用!于是便着手快速实现了基础版本,后续将视情况逐步优化和完善。
免费影视、动漫、音乐、游戏、小说资源长期稳定更新! 👉 点此立即查看 👈
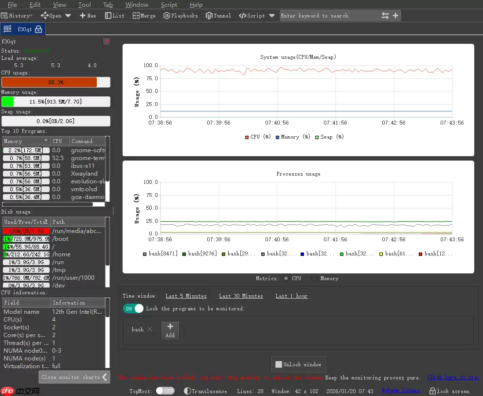
[SFTP/FTP] 新增快捷按键支持:返回上级目录、进入子文件夹、删除文件/目录。 [Tunnel] 修复多隧道并发启用时可能出现的数据错乱及程序崩溃问题。 [SFTP] 新增系统资源实时监控与可视化图表,清晰呈现 CPU 使用率、进程数、磁盘占用等关键指标。 新增选项卡锁定机制,被锁定的标签页将禁用关闭操作。 新增选项卡快捷切换功能,支持一键切换终端会话,并提供自定义快捷键设置选项。


软件下载地址:
软件开源地址:
源码地址:
热门专题
热门推荐
加密货币行业翘首以盼的监管里程碑,终于有了实质性进展。美国证券交易委员会(SEC)主席保罗·阿特金斯(Paul Atkins)近日证实,那份允许加密项目在早期获得注册豁免权的“安全港”框架提案,已经正式送抵白宫,进入了最终审查阶段。 在范德堡大学与区块链协会联合举办的数字资产峰会上,阿特金斯透露了这
微策略Strategy报告:第一季录得144 6亿美元浮亏 再斥资约3 3亿美元买进4871枚比特币 市场震荡的威力有多大?看看Strategy的最新季报就明白了。根据其最新向美国证管会(SEC)提交的8-K报告,受市场剧烈波动影响,这家公司所持的比特币在第一季度录得了一笔惊人的数字——144 6亿
稳定币巨头Tether的动向,向来是加密世界的风向标。这不,它向Web3基础设施的版图扩张,又迈出了关键一步。公司执行长Paolo Ardoino在社交平台X上透露,其工程团队正在全力“烹制”一个新项目——去中心化搜索引擎 “Hypersearch”。这个消息一出,立刻引发了行业的广泛猜想。 采用D
基地位于Coinbase旗下以太坊Layer2网络Base的Seamless Protocol,日前正式宣告了服务的终结。这个曾经吸引了超过20万用户的原生DeFi借贷协议,在运营不到三年后,终究没能跑赢时间。它主打的核心产品是Integrated Leverage Markets(ILMs)——一
PAAL代币揭秘:深度解析Web3社区治理的核心钥匙 在去中心化自治组织的浪潮中,谁真正掌握了项目的话语权?PAAL代币提供了一套系统化的答案。它不仅是生态内流转的价值媒介,更是开启链上治理大门的核心凭证。通过持有并质押PAAL代币,用户能够对协议升级、资金分配乃至战略方向等关键事务投出决定性的一票





