首发!荣耀10000mAh大电池手机测评:续航与性能的双重惊喜
一、前言:手机电池首次迈入万毫安时
2025年12月26日,荣耀WIN正式发布。
这不仅是一款电竞手机,更是在续航、性能释放与温控等综合维度上,对同代产品实现全方位"跨代超越"的性能怪兽!

想要提升手机续航,无非是"开源"与"节流"的双重博弈,而荣耀WIN直接将这两点做到了极致。
在电量储备上,荣耀WIN全系搭载10000mAh巨无霸"青海湖电池",以前所未有的姿态,引领行业进入电池容量的"万级"时代。
而在性能调校上,面对骁龙8 Elite Gen5芯片,荣耀通过深度的底层优化,实现了在相同游戏帧率下,功耗表现显著优于竞品。
凭借这一核心优势,荣耀WIN的续航能力普遍领先同类产品40%以上;若对比早年的骁龙8 Gen1机型,续航提升更是达到了惊人的3至4倍。
此外,为彻底解决旗舰手机高温烫手的痛点,荣耀WIN还配备了由"荣耀东风涡轮风扇"与"3D蝶翼VC均热板"组成的主被动融合散热系统。
其内置风扇支持自由调速,最高转速达25000RPM,散热效率较前代跃升30%。
得益于深度调校的芯片与强悍的散热系统,荣耀WIN在常温环境下跑出的性能分数,甚至超越了竞品在冰箱冷藏环境下的极限成绩。
可以在性能释放这一核心赛道上,即便是当下售价万元的旗舰机型,也难以撼动荣耀WIN的标杆地位。
下文就让我们一起通过实测体验来看看荣耀WIN这款年末大作的表现如何。
荣耀WIN产品参数表:

二、图赏:荣耀首创东风涡轮散热系统

荣耀WIN提供了快开黑(黑)、指定赢(白)、不怕蓝(蓝)三种配色方案,我们收到的是快开黑。
荣耀WIN手机的三围尺寸163.1x76.6x8.3mm,净重229g。
在配备了10000mAh大容量电池的情况下,荣耀WIN依然将重量控制在了230g以下。

手机电池盖与中框过渡处进行了14mm微弧处理,握感圆润平滑不割手。中框则采用了雾面金属材质,除了触感冰凉外,具备很好的防指纹效果。

后置三个摄像头和一个荣耀东风涡轮散热系统。
主摄为索尼 LYT-700,拥有24mm焦距和f/1.95大光圈。传感器尺寸1/1.56英寸,像素尺寸为 1μm,支持像素合并模式,可输出 1250 万像素(1.0μm)的照片。
长焦为索尼 IMX856,拥有70mm焦距和F/2.4光圈。右下是1200W的112度超广角微距镜头。

Ultra Fan即是荣耀东风涡轮散热,荣耀WIN将风扇的进气口直接设计在了扇叶上方,通过一圈360度的环形气道"直通"扇叶凹槽位置。

正面是一块6.83英寸的LTPS AMOLED直屏,分辨率2800*1272,支持全局最低1nit亮度、全局最高2000nit高亮、20% APL亮度4000nit,以及6000nit的峰值亮度。
另外这块屏幕的刷新率为185Hz,是当下最高刷新率最高的手机屏幕。

机身右侧从上到下依次是音量键、开机键、拍照快门按钮。


机身上下2端各有一个1216(12x16mm)大尺寸扬声器,比常见的1012+1115 扬声器单体体积提升38%。0.88mm 超大振幅,振膜面积为普通扬声器2倍,可大幅提升声音输出功率和音质表现。

标配100W快充头,支持20V5A、11V6A、5V2A、三种输出规格,最高输出功率可到100W。
三、安兔兔测试:室温跑分轻松拿下安兔兔性能排行榜第一
这里对比的手机是某品牌同样搭载了骁龙8 Elite Gen5的17 Pro MAX,我们设置不同的环境温度来测试2款手机的性能表现。
1、室温20度

在20度室温下,荣耀WIN跑了410万分,轻松拿下安兔兔排行榜第一名的宝座。
而另外一款手机跑分只有365W。
2、28度室温

28度室温下,荣耀WIN依然有409万分,比起20度时仅仅低了1.5万。而另外一款手机跑分351万,比20度时低了14万。
3、29度室温

将电池初始温度提升到36度,此时荣耀WIN分数依然有395万,比20度时降低了15万。
另外一款手机电池初始温度35.3度,但跑分只剩下310万,比起20度时,足足少了55万。
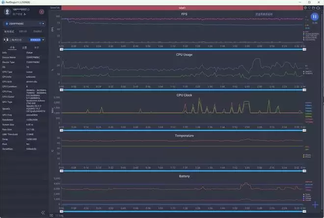
四、游戏效能测试:略微领先竞品骁龙8 Elite Gen5手机
1、原神

图像质量选择"极高",同时将帧率上限调为60FPS。

游戏帧率稳定60FPS,功耗3200mW。

荣耀WIN帧率稳定60FPS,SOC温度45度,功耗3200mW上下浮动。

另外一款骁龙8 Elite Gen5手机,帧率也是60FPS,SOC温度54度,功耗3400mW。
2、崩坏:星穹铁道

图像质量选择"非常高",帧率上限调为60FPS。

游戏帧率59FPS,整机功耗4283mW。

荣耀WIN帧率稳定60FPS,SOC温度49度,功耗4300mW。

另外一款骁龙8 Elite Gen5手机,帧率也是60FPS,SOC温度57度,功耗4400mW。
3、三角洲行动

画质选择"极致",帧率锁定90FPS。

帧率90FPS,功耗2850mW。

荣耀WIN帧率稳定90FPS,SOC温度42度,功耗2800mW。

另外一款骁龙8 Elite Gen5手机也是90帧,SOC温度49度,功耗2969mW。
4、王者荣耀

画面质量选择"极致"、帧率"极高"、分辨率"超高。


荣耀WIN帧率稳定在120FPS,SOC温度37度,整机功耗2700mW左右。

另外一款骁龙8 Elite Gen5手机帧率也能稳定在120FPS,SOC温度42度,整机功耗2800mW左右。
测试数据汇总如下:

在4款游戏中,荣耀WIN的平均温度比另一款骁龙8 Elite Gen5手机低了7度,相差最高的是《原神》,低了9度,相差最少的《王者荣耀》也有5度。
能效比方面,2款手机的表现基本一致,荣耀WIN略好一些。
至于续航,荣耀WIN的平均续航时间比竞品要多了38%。满电状态下,可以玩《原神》11小时,能玩《崩坏:星穹铁道》8.5小时。《三角洲行动》和《王者荣耀》则能够坚持13小时以上。
拍照样张:足够满足日常拍摄需求
1、长焦微距

2、夜景
荣耀WIN的主摄和长焦都是原生5000万像素,夜景拍摄时为了让每个像素点获得足够的亮度,我们选择输出为1200万像素,也就是4合1像素。

主摄1200万像素夜景样张。

长焦1200万像素样张。
整体来说2张都做到了"亮部不溢、暗部有细节",层次清晰没有出现过曝的情况。
主摄ISO500,噪点很少。长焦夜景ISO2000,有轻微噪点但不影响整体观感。
2个摄像头的快门时间也都控制在1/40S以下,配合手机的防抖和算法,普通用户无需复杂的摄影技巧就能拍出稳定的照片。
3、风景样张:
白天光线充足,我们选择高像素模式,使用5000万像素直出。

主摄5000万像素。

70mm长焦,5000万像素。

广角1200万像素。

主摄5000万像素。

长焦5000万像素。
五、充电与续航:能玩《星铁》8小时 + 24小时在线视频续航充电测试
荣耀WIN的电池容量为10000mAh,充电功率为100W。

在前面70%充电功率呈现一条直线,充到70%花掉了40分钟。
此后会有充电速度略有降低,充满100%一共花掉了73分钟时间。
2、电池狗狗续航测试
测试是设置50%的屏幕亮度,开启Wi-Fi,未插SIM卡。

我们使用电池狗狗进行续航测试,从100%到20%,共放电8000mAh,荣耀WIN共坚持了14小时39分钟。
以此换算,如果是从100%到0%的话,荣耀WIN的续航时间应该为18小时20分钟。
3、《原神》续航
测试时图像质量选择"极高",帧率上限设置为60FPS。

5:58时,剩余电量88%。

7点整,也就是运行游戏1小时后,电量还有79%,掉电9%。

到了7:59,电量剩余71%。也就是说运行游戏2小时,电量下降了17%。以此计算,在100%满电的状态下,可以玩《原神》12小时左右。
4、《崩坏:星穹铁道》续航

22:26时,剩余电量55%。

22:54时,电量为49%,也就是28分钟掉电6%。

23:41时,剩余电量40%。运行游戏1小时15分钟,共掉电15%。以此计算,如果是满电状态下,荣耀WIN能玩《星铁》510分钟,也就是8小时30分。
5、在线1080P视频续航
播放B站《永生》动漫,清晰度1080P。

8:18时,电量为70%。

15:37时,电量42%。

19:36时,剩余电量23%。
总计播放11小时18分钟,掉电47%。以此计算,满电状态下能播放1442分钟也就是整整24小时在线1080P视频。
七、小结:为什么取名为WIN
Intel酷睿i9处理器在一块普通主板上最低只能以1.1V的电压运行(烤机),再低就会蓝屏。但在疯狂堆料的ROG主板上,却能以1V的电压稳定运行。
更低的电压意味着更低的功耗,更低的温度。这就是主板的调校,涵盖了供电电路的做工以及BIOS的底层优化。
手机领域亦是如此!
同样的SOC芯片,在不同机型上的能效比表现千差万别,根源正是各大厂商的性能调校功底各有不同。
我们测试了4款游戏,平均下来,相同的帧率下,荣耀WIN比另外一款搭载骁龙8 Elite Gen5的功耗要低了4%。
单论性能调校,荣耀WIN显然胜过了我们所对比的产品。
而这,仅仅是荣耀WIN的开胃小菜。它真正的惊艳之处,在于极致的性能释放、碾压级的续航表现,以及高负荷下比竞品更低的温度。

荣耀WIN在20度室温下,即可跑出410万分,28度常温下能跑409万,即便是电池初始温度高达36度时,跑分依然有395万。
相比之下,参与测试的另外一款骁龙8 Elite Gen5手机,20度室温下能跑365W分,28度时掉到了351万,当环境温度来到36度时,就只剩下310万分了。
同样的骁龙8 Elite Gen5芯片,在长时间高温高负载情况下,荣耀WIN的性能竟然比竞品强了近30%!!!
可以想象,几年之后,当更吃芯片性能的大型游戏出现之后,同代其他手机只能跑45帧的时候,荣耀WIN依然能稳定60帧。

再来说说续航!
曾几何时,旗舰级的电竞手机在玩大型游戏时,续航只能坚持2小时,对于重度手游玩家来说,1天要充4次电!
而现在,我们实测了荣耀WIN在几款游戏中的续航表现,满电状态下能玩《原神》12小时,《崩坏:星穹铁道》这样的硬件杀手也能坚持八个半小时。
即便是重度玩家,也能做到1天只充电一次。
频繁的充电不仅影响使用体验,更会大幅损耗电池寿命,这一点相信不用多说大家都能明白。
我们还测了在线1080P视频续航,荣耀WIN能连续播放24小时。如果你只是平时刷刷视频,完全可以2~3天充电一次。
至于温度表现,得益于内置的"东风涡轮散热" 风扇,荣耀WIN在多款游戏中的平均温度,比同样采用骁龙8 Elite Gen5芯片的竞品低了7度,游戏手机高温烫手的痛点就这样被解决了。
更优秀的性能调校,更长的续航时间、远强于对手的性能释放、高负载下更冷静的温控表现,当然还有行业首发的185Hz超高刷OLED屏幕,市面上从未有过一款手机能像荣耀WIN这样完美地满足玩家对于电竞手机的所有需求。
这也许是它命名为WIN的终极奥义吧。
相关攻略
备受瞩目的极狐S3终于官宣上市日期!这款全新中型纯电轿车正式定档5月22日全国上市,从开启预售到正式登场,节奏紧凑,市场热度持续攀升。 其预售阶段的火爆表现已充分印证了市场潜力:充电版车型预售价区间为9 28-12 58万元,而创新的换电版预售价更是下探至6 48-9 88万元(含电池月租方案),极
别克至境E7三款配置公布,定价16-21万元,4月22日上市交付 4月10日,别克至境品牌旗下首款SUV——至境E7正式公布了三款车型的详细配置,并将价格区间锚定在16万至21万元。这款新车定位中型SUV,采用大五座布局,全系标配备受关注的“真龙插混Pro”动力系统。更引人注目的是,官方宣称其一次性
埃安RT super上市:8 88万起,99秒满电的“换电新玩家” 4月8日,埃安RT super正式登场。这款新车可以看作是埃安RT的换电版本,最大的亮点在于采用了“车电分离”的购车模式。如果选择电池租用方案,购车价直接来到8 88万元。这意味着什么?意味着用户可以用更低的门槛,体验到宁德时代电池
大众“与众08”定档4月16日,23 99万起预售开启 近日,大众汽车乘用车品牌中国CEO齐泽凯正式宣布,备受关注的大、小车部门联合开发的首款车型——“与众08”,将于4月16日正式上市。目前,这款新车已经开启预售,价格区间覆盖23 99万元至29 99万元。 设计诠释“光滑”运动美学 从外观上看,
腾势N9闪充版开启预售:充电补能进入“分钟级”时代 最新消息显示,比亚迪旗下高端品牌腾势N9迎来了闪充版车型的预售。这款新车有几个硬指标值得关注:预售价区间落在45万到50万元,标配第二代刀片电池,纯电续航里程为420公里(CLTC标准),并且附带了一项颇具吸引力的权益——长达18个月的免费闪充服务
热门专题
热门推荐
英国工党领袖斯塔默面临公众信任挑战,支持率低迷。类似困境在欧洲多国领导人中普遍存在,德国总理默茨与法国总统马克龙的支持率同样远低于不支持率,反映出欧洲政界广泛的信任危机。
芝麻开门:安全便捷的数字资产交易平台 在数字货币的世界里,选择一个可靠、便捷的交易入口是第一步。芝麻开门作为一款服务于全球用户的知名交易平台,以其多重安全防护、对主流币种的广泛支持以及现货、杠杆等丰富功能,成为了许多交易者的选择。今天,我们就来详细梳理一下如何通过官方渠道,安全地获取并使用芝麻开门平
全球债市因通胀担忧遭剧烈抛售,长期美债收益率升至近三年高位。30年期美债收益率一度突破5%,10年期与2年期收益率同步攀升。日本30年期国债收益率单日飙升20基点创新高。油价上涨加剧通胀忧虑,策略师建议关注美债收益率在5 25%-5 5%区间的后续动向。
欧易(OKX):您的官方数字资产交易入口 在加密货币的世界里,选择一个可靠、功能全面的交易平台是第一步。欧易(OKX)作为全球领先的数字资产服务商,早已成为数百万用户的首选。它不仅提供比特币、以太坊等主流币种的现货交易,更将业务延伸至衍生品、DeFi以及NFT市场,构建了一个完整的加密生态。其背后,
gate io交易APP官方版 v7 19 1 安卓版下载与安装全指南 对于数字资产交易者来说,一个可靠、顺手的交易工具至关重要。Gate io交易APP,正是这样一款专业的平台,它为全球用户提供比特币、以太坊乃至上千种加密货币的实时行情与交易服务。其最新的安卓v7 19 1版本,在用户体验和系统稳





