Surpass API与2.0.0权限开放平台正式发布
Surpass API开放平台
Surpass是一款面向企业级服务的API开放平台,全面兼容OpenAPI规范,专为REST API资源设计,采用无状态认证机制,支持安全、高效的API调用,并实现跨系统统一权限治理- 助力企业整合内部多套业务系统,构建集中化权限管理体系,提供标准化应用资源访问接口,显著降低复杂权限场景下的管理成本
- 基于成熟的
角色访问控制(RBAC)模型,实现精细化权限管控,严格遵循经典四层结构:用户 → 角色 → 应用 → 资源 - 内置Mybatis SQL驱动的OpenAPI定义能力,开发者仅需编写SQL语句,即可快速生成可调用API,真正实现零代码API服务交付
- 支持可视化、页面化配置的动态
API权限安全管理,灵活适配不同业务阶段的安全策略调整需求 - 强化安全防护能力:支持数据传输过程中的动态密钥加密、
JWT令牌自动续期机制、全链路用户行为追踪与审计 - 提供全维度API调用日志记录,覆盖请求路径、IP归属地、权限校验结果等关键字段,全面提升API审计与合规能力
- 基于OpenAPI规范自动解析并生成标准Swagger交互式文档,提升前后端协作效率
Gitee | GitHub
免费影视、动漫、音乐、游戏、小说资源长期稳定更新! 👉 点此立即查看 👈
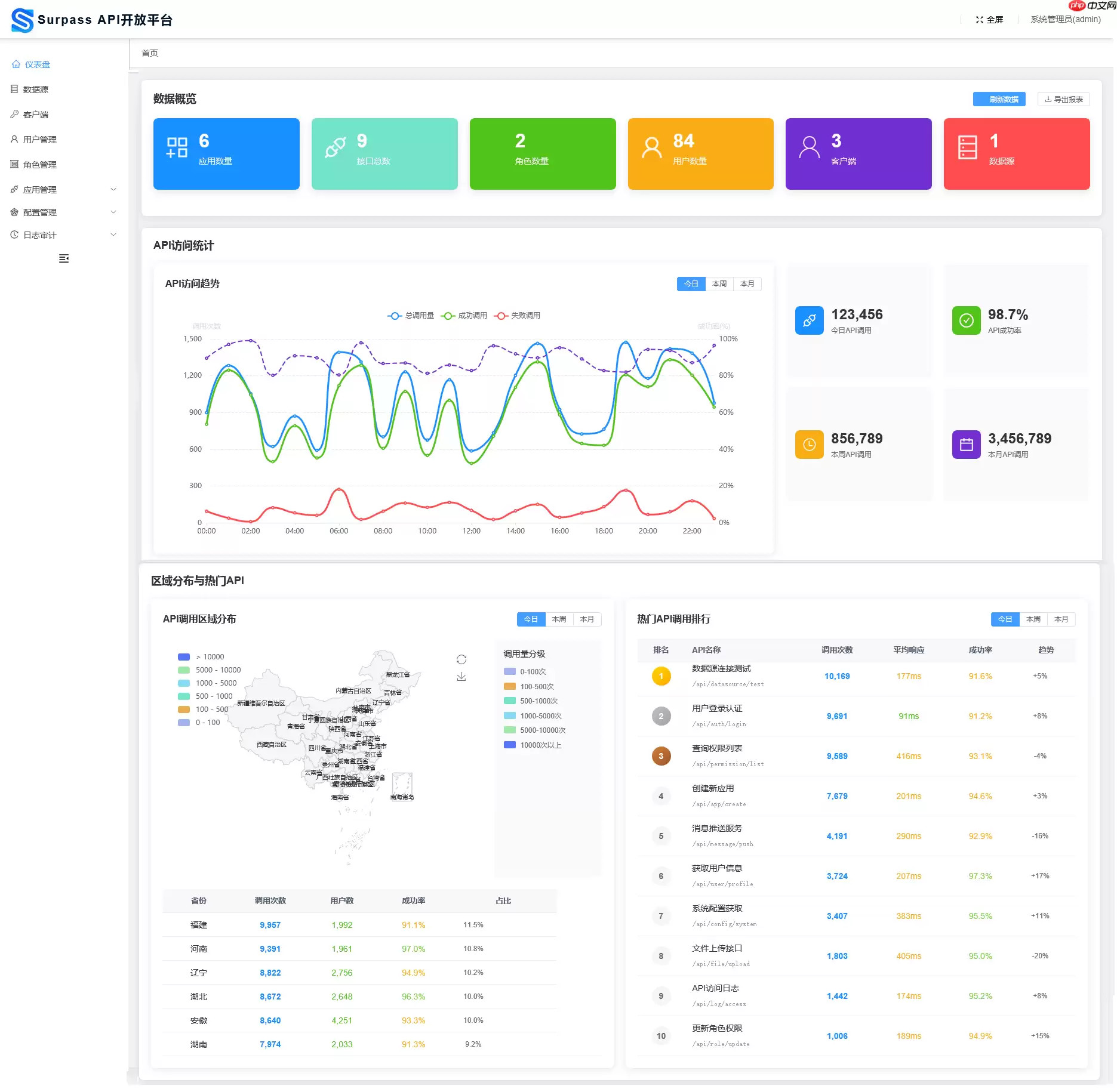
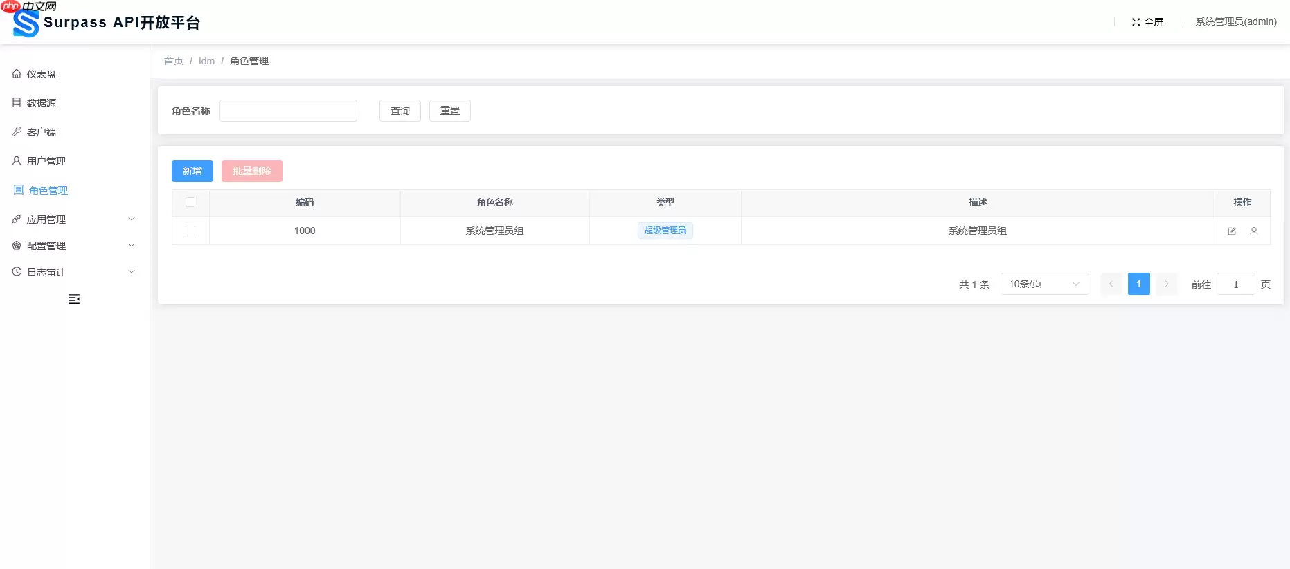
效果展示
仪表盘
数据源
客户端
用户管理
角色管理
应用管理
资源管理
OpenAPI接口配置
OpenAPI接口Debug
客户端权限
角色权限
接口调用日志
❓ License
Apache License, Version 2.0
源码地址:点击下载
热门专题
热门推荐
加密货币行业翘首以盼的监管里程碑,终于有了实质性进展。美国证券交易委员会(SEC)主席保罗·阿特金斯(Paul Atkins)近日证实,那份允许加密项目在早期获得注册豁免权的“安全港”框架提案,已经正式送抵白宫,进入了最终审查阶段。 在范德堡大学与区块链协会联合举办的数字资产峰会上,阿特金斯透露了这
微策略Strategy报告:第一季录得144 6亿美元浮亏 再斥资约3 3亿美元买进4871枚比特币 市场震荡的威力有多大?看看Strategy的最新季报就明白了。根据其最新向美国证管会(SEC)提交的8-K报告,受市场剧烈波动影响,这家公司所持的比特币在第一季度录得了一笔惊人的数字——144 6亿
稳定币巨头Tether的动向,向来是加密世界的风向标。这不,它向Web3基础设施的版图扩张,又迈出了关键一步。公司执行长Paolo Ardoino在社交平台X上透露,其工程团队正在全力“烹制”一个新项目——去中心化搜索引擎 “Hypersearch”。这个消息一出,立刻引发了行业的广泛猜想。 采用D
基地位于Coinbase旗下以太坊Layer2网络Base的Seamless Protocol,日前正式宣告了服务的终结。这个曾经吸引了超过20万用户的原生DeFi借贷协议,在运营不到三年后,终究没能跑赢时间。它主打的核心产品是Integrated Leverage Markets(ILMs)——一
PAAL代币揭秘:深度解析Web3社区治理的核心钥匙 在去中心化自治组织的浪潮中,谁真正掌握了项目的话语权?PAAL代币提供了一套系统化的答案。它不仅是生态内流转的价值媒介,更是开启链上治理大门的核心凭证。通过持有并质押PAAL代币,用户能够对协议升级、资金分配乃至战略方向等关键事务投出决定性的一票





