SHIB市场表现低迷:创历史最高亏损
加密货币市场的熊市对Shiba Inu等迷因币造成了沉重打击,导致投资者的收益状况持续恶化。即便到了现在,SHIB持有者的亏损仍在不断加剧,其亏损水平已逼近代币问世以来的历史峰值。
最安全的虚拟币交易平台推荐:
- OKX(欧易交易所)>>>进入官网<<< >>>官方下载<<<
- Binance(币安交易所)>>>进入官网<<< >>>官方下载<<<
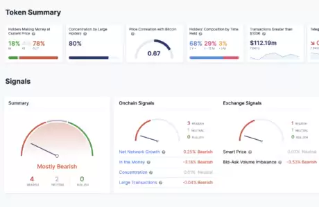
SHIB持有者仅18%实现盈利
最新链上数据显示,与其他主流加密货币相比,Shiba Inu投资者的处境尤为艰难。目前市场上多数代币的持有者盈利比例仍维持在40%以上,而SHIB这一数字已跌破20%,
具体来看,仅有18%的SHIB持有人处于盈利状态,这一比例创下了2020年以来的最低记录。相比之下,高达78%的持币地址都出现了账面亏损,剩下4%的投资者勉强维持盈亏平衡。
值得关注的是,尽管盈利状况不佳,SHIB持币者的持仓时间却在持续延长。数据显示,68%的持币者持有时间超过一年,29%为中短期持有者(1-12个月),仅3%为持有不足一个月的短期投机者。
SHIB价格支撑乏力
Shiba Inu在跌破0.00001美元的关键支撑位后持续走弱,多头始终未能建立起有效的防御阵地。尽管24小时内微涨1.06%显示出一定的抗跌性,但这样的反弹力度在加密货币市场显得微不足道。
技术指标显示,SHIB目前50日和100日均线呈现死叉形态,中期走势明显看跌。0.0000085美元是近期可能的支撑位,若失守则可能进一步下探0.000007美元。
当前SHIB价格较2021年历史高点已回落近90%,近七日跌幅达10.98%。其市值降至52.4亿美元,在加密货币市值排行榜中位列第15位。
相关攻略
欧易Web3狂欢盛典:C2C买币即享合约网格策略包赔保障 在数字资产交易领域,高效、低成本获取起始资金是许多用户迈出的第一步。近期,全球领先的Web3交易平台欧易(OKX)为回馈广大用户,重磅推出了“C2C买币狂欢季”限时活动。本次活动不仅致力于提升用户的法币入金体验,更创新性地将C2C服务与专业的
深度解析:币安双币投资与欧易双币赢入口指南 在Web3世界进行资产配置,除了简单的现货买卖,利用结构化产品增强收益已成为进阶玩家的必备技能。作为主流交易所的核心理财产品,币安双币投资与欧易双币赢凭借其灵活的机制吸引了大量关注。这两者本质上是同类产品,其核心逻辑都是“保息不保本”的结构化理财,为用户在
在验证过程中,如果对选择哪种证件或如何上传照片感到困惑,别担心,下面的详细指南能帮你快速理清头绪。 哪些ID是可以接受的? 这主要取决于你所在司法管辖区的“了解你的客户”(KYC)具体规定。通常,你可以使用护照、国民身份证、驾驶执照或其他任何由政府官方签发的身份证明文件。 不过,无论使用哪种证件,都
市场横盘震荡也能赚钱?透过交易机器人实现24 小时自动低买高卖,让你无需盯盘,就能每个月打造被动收入。 盯着盘面上下波动,却觉得无从下手?其实,震荡市里藏着机会。今天要深入聊的,就是OKX交易所的网格策略。它能帮你把市场波动转化为实实在在的收益,真正做到“机器干活,你收钱”。 接下来,我们会掰开揉碎
什么是现货网格交易? 在加密货币交易的世界里,如果你正在寻找一种入门门槛不高、又能自动赚取收益的工具,那么现货网格交易或许值得你深入了解。简单来说,这是一种程序化的自动交易策略,核心目标非常直接:在你预设的价格区间内,由系统不断执行“低买高卖”的操作。 它的工作原理就像它的名字一样“网格化”。你需要
热门专题
热门推荐
曙光英雄青木全面攻略:技能解析、连招技巧与出装思路 在《曙光英雄》中,青木是位列T1梯度的顶尖刺客,其强度与机动性仅次于版本强势英雄飞廉。凭借高额的瞬间爆发伤害,以及集隐身、位移、免伤于一体的全能机制,他能够有效掌控战场节奏,成为对手后排的梦魇。本文将为你深度解析这位“幻影刺客”的技能机制、实战技巧
《三国杀:武将觉醒》新手专武和锦囊选择全攻略 当角色等级达到30至35级,游戏核心的专武与锦囊系统随之解锁。这无疑是前期养成的重要分水岭:选择得当能带来立竿见影的战力飞跃,决策失误则会浪费宝贵资源,拖慢游戏进度。本攻略将为你详细解析,帮助各位主公高效构建阵容,走好养成第一步。 首先要掌握一个关键信息
三国志王道天下盾兵阵容深度解析 在策略手游《三国志:王道天下》中,一套强力的阵容往往能让你在沙场上所向披靡。最近,许多玩家都在探讨如何构建一支攻防兼备的盾兵队伍。本文将为你全面拆解一套经过PVP与PVE双重考验的顶尖盾兵阵容体系,从配置到机制,助你打造坚不可摧的防御核心。 阵容核心构成与战略定位 本
双十一购物节来袭,爱奇艺多重福利重磅开启! 海量影视限时特惠 今年的双十一,爱奇艺将海量优质影音资源纳入超值促销。无论是刚刚下映的院线热门大片、全网刷屏的爆款电视剧,还是口碑载道的独家王牌综艺,均推出了前所未有的心动折扣。这意味着您无需支付高昂的影院票价,也无需为多平台会员费烦恼,居家即可轻松搭建个
《梦境护卫队》×《葫芦兄弟》2024联动活动完整攻略:奖励领取与资源规划指南 备受期待的《梦境护卫队》与经典国漫《葫芦兄弟》官方联动现已正式开启!本次活动为玩家带来了丰富的限定奖励与趣味玩法,社区热度持续攀升。无论你是追求收藏还是提升战力,这份详尽的奖励解析与高效获取攻略,都将帮助你轻松领满全部免费






